万名师生同“屏”共振,精心打造提质增效“云课堂”---江西服装学院线上教学纪实
线上教学已平稳有序运行了近四周的时间,“平稳有序”在每一位教务人的心中分量千斤重。自开展线上教学以来,江西服装学院全体教务人员克服疫情影响,统筹布局、周密安排、坚实推进、严格督查,全面保障线上教学平稳有序运行。学校始终坚定推进“立德树人”总目标,落实“三全育人”总要求,将“抗击疫情”全过程衍变为学生生命感悟、全面成长的综合课堂,衍变为教师云端教学能力立体推进的加速剂,衍变为学校--教师--学生之间互促互进的催化剂,着力打造学校“云端”教育教学新高地。
精心筹划 周密部署
面对突然加剧的疫情,校领导高度重视,为保障教学的顺利开展,教务处立即召开专题会议,启动线上课堂教学预案,部署在线教学工作。教务处指定专人负责,完善线上教学平台,将平台技术人员留在“服装超星一平三端使用交流群”群组中,与所有使用平台的老师每日不间断进行技术培训和答疑解惑,并同时开展各种在线课内容呈现和互动等各种线上培训,确保线上教学技术保障,这样的群组信息在特殊时期显得弥足珍贵。教务处教务科短时间内建立全校所有课程线上授课方式及平台信息的交流平台,引导师生尽快完成线下到线上的过渡,稳定教学秩序,提高授课与学习效率。教务处组织召开了线上课程教学开课前准备会议,以视频会议的方式再次落实线上教学工作。

3月22日,江西服装学院的每一间教室都是静悄悄的,但覆盖一万多名学生的1201门课程正在如火如荼的进行着,1620名教师各显神通,使用腾讯会议、腾讯课堂、超星学习通、中国大学MOOC等等平台,变身网络主播,与学生连麦语音视频互动,学生则以各种表情包和鲜花等方式为老师们点赞和表达自己的云端课堂感受以及获取知识的进度。这一天的课堂教学紧张而又充实感动。
教务处处长周文辉说:“教务处是学校教学管理工作的核心部门,我们坚决贯彻《关于做好我校新型冠状病毒感染的肺炎疫情防控工作的通知》要求,积极响应,多措并举,把疫情防控工作作为当前最重要的政治任务和头等大事,强化责任担当,狠抓任务落实,扛起教学管理部门应有的使命与担当,做好疫情下的各项教学管理工作。”。
云端督学 精益求精
为确保在线教学质量,构建校院两级“云督导”,教务处协同质量监测与评估中心实时开展线上巡课,实施“分层监控、分类督导、即时反馈”,多措并举开展在线教学质量监控,了解教师上课情况、学生学习情况,及时反馈发现线上教学过程中发现的问题,强化监督检查,护航线上教学。
为促进线上教学质量,实现线上线下同质等效,教务处会同质评中心设计了课前准备资料检查、线上授课过程、课后反馈与总结等环节全覆盖的教学督导,做到每日每周整理形成日报周报,分析总结线上教学问题与经验,为教师线上教学提供全面指导,确保学生收获每一堂云端优质课程。
线上教学期间,我校本专科教学工作稳定良好,教师线上教学能力明显增强,优秀教学案例不断涌现,线上教学改革不断创新推进,云端课堂正如春天般一步步落地开花。


心系学生 暖心走访
线上授课期间,学校高度重视学生线上教育教学管理工作,校领导多次走访学生宿舍,了解学生身体和心理状态,通过询问、查看学生作业、查看学习笔记、学习计划等方式了解学生们在疫情期间的思想动态和线上学习情况,重点询问了学生们线上学习遇到的问题和困难;建议学生合理安排时间,遵守线上课堂纪律,养成良好的学习和生活习惯,圆满完成线上学习任务。同时,校领导勉励同学们在宿舍学习也要加强体育锻炼,保持积极阳光的心态,以健康的身心高效完成网课学习任务。



精准教研 热线服务
顺利启动线上课程以来,教务处一手抓线上教学管理,一手抓毕业管理、专业建设与教学改革等工作,一场又一场硬仗要打。疫情阻止了线下教学的脚步,却未阻碍教师用实际行动诠释教书育人的初心。教师榜样引领,激励教学。无论是从课程设计到课堂教学,再到与学生的沟通交流、心理指导,教师率先垂范,线上与线下教学实质等效。教师探索新手段,挑战新教法,对实践类课程,部分教师突破常规,采用统一布置、集中讲解、视频验收等多种教学手段,激励学生发挥想象,根据事物特性,寻找相似性质材料代替的原则,开展了线上教学实践活动,得到了学生的一致认可。
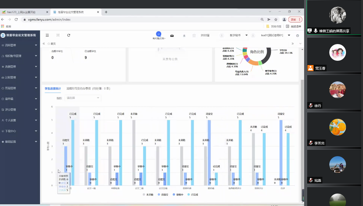
“疫情特殊时期,只要学校有要求,只要老师有需要,为了全体师生,我们都义无反顾,坚决执行任务”。这句话道出了所有教务处工作人员的心声。教务处为继续提升教师教学能力,将线下培训转为线上,截止目前,教务处组织参与了“高等教育教学成果奖培育、凝练及2022国家级教学成果奖申报事务指导培训会”、“维普毕业设计(论文)管理系统”培训会”、“维普毕业设计(论文)管理系统”应用培训会”等在线培训交流会,充分利用线上交流平台为教师蓄能增量。同时线上开展线上考试工作、毕业设计等专项会议,部署相关工作,稳步推进各项工作。教务处各科室全体成员全力奋战,为教学工作保驾护航。


慎终如始 成效卓著
短暂的一个月线上教学实践,江西服装学院线上教学积累了丰富的经验,形成了鲜明的特色与亮点。理论学科网课体系秉持着“因材施教”,以知识为导向,以学生兴趣为出发点,采取任务型教学方法,优化教学设计,创新教学方法,录制短视频为课堂扩容,加强课中和课后的对话联系,有效提升了课堂教学的学习效率。学生的网课笔记也缤纷特色,同学们将自己的课堂收获与学习后记通过各种方式记录下来,清新飘逸的字迹,行云流水的线条,色彩分明的设计图,层次鲜明的思路......呈现的是线上课堂内一个个知识点的深刻烙印。实践是检验真理的唯一标准,同样实践也是检验教学效果的唯一标准,学生的作品则直接呈现学生线上课堂掌握的程度。
疫情反复多变,线上教学工作任重而道远。全体教务人员及教师们始终相信:没有一个困难不可逾越,坚守初心,守得花开。














线上教学期间,江西服装学院全体教师采取“硬核式”教学互动互能,以生为本,以教学为中心,打造了提质增效的生动课堂和线上教学新生态,他们用大爱情怀,担当作为,成就学生的成长成才。
教书育人一向示人以美好,与人以希望。特殊时期,艰难时刻,全体教师毫不松懈,像人民战士般肩负使命,坚守阵地,这份初心与坚守在江西服装学院15000余名师生心里埋下希望的种子,他们都会茁壮成长,终会成参天大树。
江服校友网版权与免责声明:
① 凡本网未注明其他出处的作品,版权均属于江服校友网,未经本网授权不得转载。已经本网授权使用作品的,应在授权范围内使用,并注明“来源:江西服装学院校友服务中心”。
② 凡本网注明其他来源的作品,均转载自其它媒体,转载目的在于传递更多信息,并不代表本网对其负责。
③ 有关作品内容、版权和其它问题请与本网联系。
※ 联系方式:江西服装学院校友服务中心 Email:1492840339@qq.com
订阅号